Re: Fwd: Cinelerra FFMPEG Questions
вт, 3 февр. 2026 г., 20:57 Andrew Wesly <andrewwesly@gmail.com>:
Hello,
Thank you very much for the feedback. Does Cinelerra support dual GPU rendering such as with Nvidia SLI or AMD Crossfire technology?
No. Moreover, opengl is only used for some realtime preview of filters, not for final rendering. You might want to check if v-sync actually disabled (for cingg application at least) if you use opengl-x11 output mode - it will be faster this way. In theory you can try to DEcode on intel igpu and Encode on nvidia dGPU, but I am not sure if it will be faster or not. (there are two environmental variables for vaapi device selection, not tried vaapi decoding + nvenc encoding due to lack of such setup). Try selecting vaapi for hw device, then nvenc profile for encoding and see if it works at all? You can try to create fifo file with mkfifo, use it as (video-only) output file from Cinelerra-gg, using y4m format, and from another terminal let system's ffmpeg eat frames from this source and drive nvenc outside of cinelerra-gg's use of libav* libraries. Might work better for speed, but you need to add audio separately. You can also check if you can change GPU speed manually to performance, at least some AMD GPUs were seen to be stuck in low-power mode while encoding. You can also try to compile cinelerra-gg from source, in case it was some header/driver mismatch between what was used on machine building Appimage and your.
Many thanks, Andrew Wesly
On Sat, Jan 31, 2026 at 4:57 PM Andrew Randrianasulu < randrianasulu@gmail.com> wrote:
сб, 31 янв. 2026 г., 23:08 Andrew Wesly <andrewwesly@gmail.com>:
Hello Andrew,
Thanks for the suggestions so far. How do I enable more CPU usage in software rendering? Is it under "Project SMP CPUs"?
I think right now it (number of threads for decoding specifically) hardcoded to max 8 cpu per video track ... Assuming users want more than one track of video + some effects + encoding.
[image: image.png]
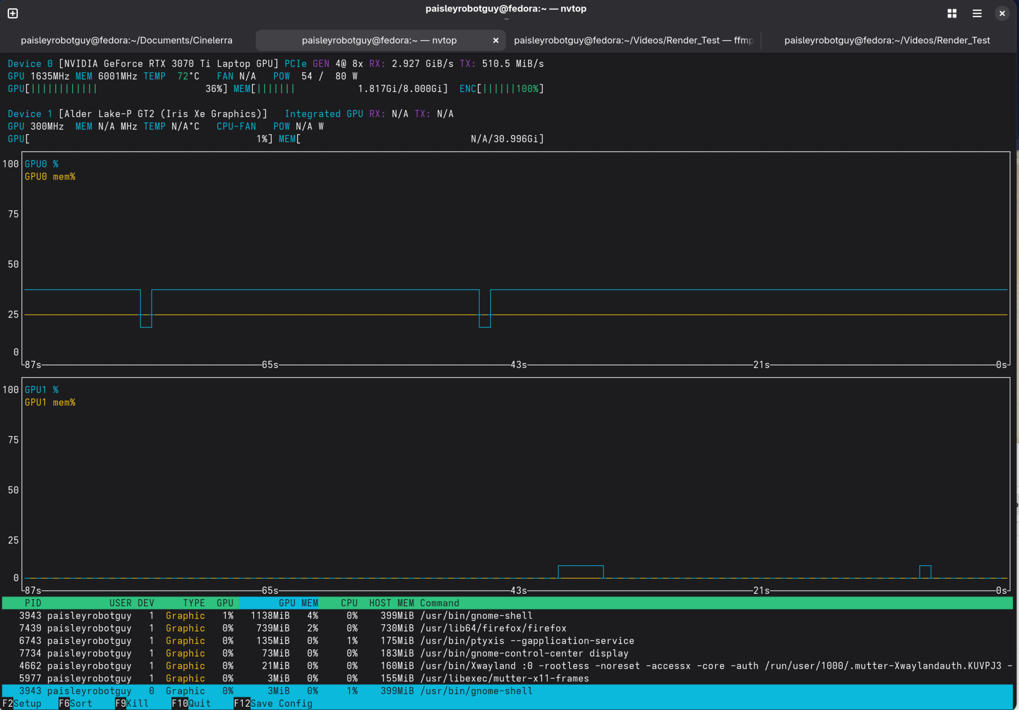
It looks like the NVIDIA GPU is used when the following profile is selected with cuda as the HW device: [image: image.png] However from NVTOP it does not look to be optimal. The yellow line shows memory usage during the render. The drop in the line shows the render has finished. It doesn't look like the GPU is used optimally. Here is a screenshot of a render in progress and then it finishes with the yellow line dropping (render done):
yeah.
Be sure to select project format RGB(A)-FLOAT otherwise it will be truncated to 8 bits per channel ...
[image: image.png]
Is there a way to tweak these settings?
there are Video Options behind this gui button - basically same that ffmpeg exposes. You can play with them.
Also, alternatively I've tried using VDPAU with the NVENC decoder. Attached is the VDPAUINFO output that shows vdpau is correctly installed on my system and that it recognizes the NVIDIA card. The error that I get from Cinelerra is as follows:
Not sure if hevc with 4:2:2 subsampling and 10bits per color channel is supported well via vdpau, I only had nvidia hardware with support for 8bit h264 and AMD hardware for hevc 10 bit 4:2:0. (and older Intel hw from 2011, so no hw HEVC decoding/encoding there too)
[image: image.png]
I really appreciate all of the support!
I suspect this might be mismatch between headers we use and what driver exposes, but then it should error out at rendering?
Does av1 or vp9 (or even h264) hw encoding in cinelerra-gg works for you, if your hw support those? Just to see if may be hevc specifically is underperforming. You can also drop this Pixels value back to 4:2:0 10 bit, and see if it works better? Again, just as test to see if this specific setting causes some confusion
Many thanks, Andrew Wesly
On Thu, Jan 29, 2026 at 8:53 PM Andrew Randrianasulu < randrianasulu@gmail.com> wrote:
пт, 30 янв. 2026 г., 07:04 Andrew Wesly <andrewwesly@gmail.com>:
Hello,pp
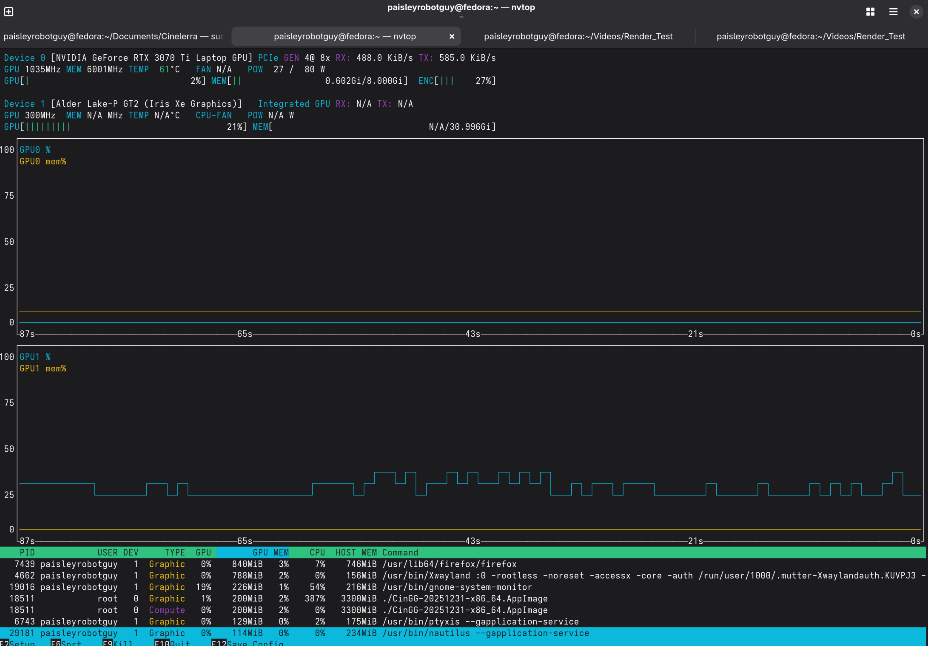
Here is an update. I'm running Fedora 43 natively on an NVIDIA RTX 3070 TI Laptop GPU. FFMPEG is able to use the GPU to render the video. We see the GPU usage pegs in NVTOP: [image: image.png]
Above from FFMPEG Command line
[out#0/mp4 @ 0x5579e3f47f00] video:371916KiB audio:233859KiB subtitle:0KiB other streams:0KiB global headers:0KiB muxing overhead: 0.183394%
frame=37380 fps= 73 q=31.0 Lsize= 606885KiB time=00:20:47.14 bitrate=3986.4kbits/s speed=2.43x
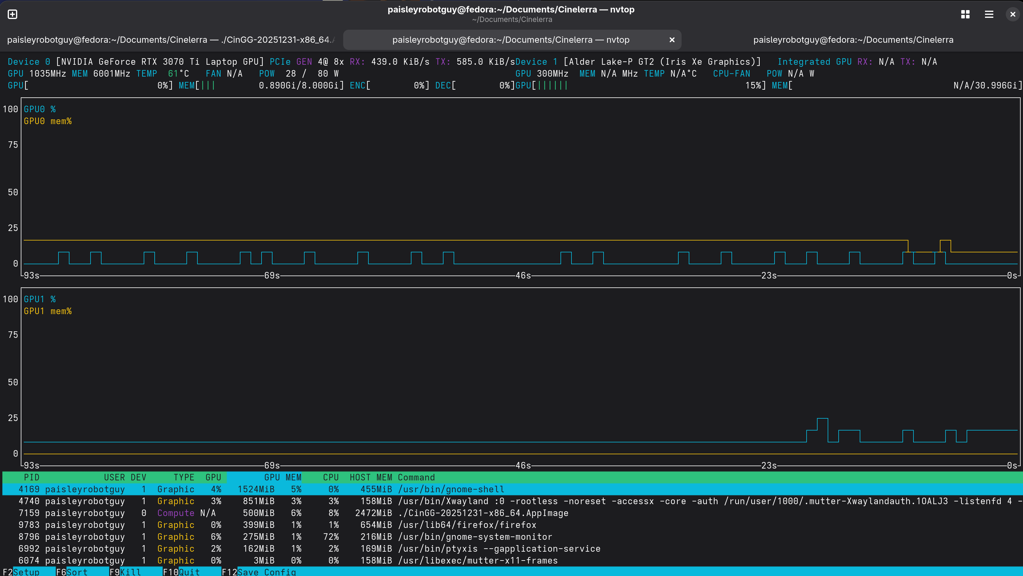
Cinelerra renders the video using only the CPU cores on the machine. NVTOP shows that the Nvidia graphics card is not used, yet all of the cores are used when hvec_nvennc is selected:
ah, it was gnome component using second gpu, not cingg.
Be sure to select cuda/nvdec for hardware *decoding* acceleration if you use that, so it will not try to decode on Xe iGPU and then push over pcie to nvidia.
Does situation change if you run purely software hevc encode, as selected by encoding preset?
you have 20 cpu cores and I found it strange it uses only 4? Check threads= parameter in software hevc encoder?
if whole thing have some energy-efficient but slow cores try to disable them temporarily, or launch cingg via taskset -c only on big cores?
you can try to increase verbosity of encoder by adding something like
loglevel=debug (or verbose)
to encoding profile?
[image: image.png]
[image: image.png]
I'm using CinGG-20251231-x86_64.AppImage. Please advise.
Many thanks,
Andrew Wesly
On Mon, Jan 19, 2026 at 7:49 PM Andrew Wesly <andrewwesly@gmail.com> wrote:
Hello Andrew,
Excellent suggestion to try native execution on Fedora. I'll try that as well as using a Linux distribution that has Cinelerra integrated into it, such as AVLinux or BodhiMedia.
Due to my availability I'll probably get back to this email by the end of this week with my findings.
I really do appreciate all of the help so far!
Many thanks, Andrew Wesly
On Sun, Jan 18, 2026 at 8:52 PM Andrew Randrianasulu < randrianasulu@gmail.com> wrote:
> > > пн, 19 янв. 2026 г., 06:42 Andrew Wesly <andrewwesly@gmail.com>: > >> Hello Andrew, >> >> In regards to your question, so I used yuv444p10le on the command >> line, however if you look in the screenshot, FFMPEG autocorrected it to >> yuv444p16le therefore the Cinelerra and FFMPEG formats are equivalent >> (yuv444p16le). My mistake for the typo. My raw video footage is in a >> 10bit-wide colorspace. >> >> Thanks very much for your response, Andrew. Based on your >> explanation, it looks like Cinelerra is working as expected, it's just that >> FFMPEG and Cinelerra use a different rendering algorithm if I understand >> correctly. Quick follow-up question for you - I'm currently using an NVIDIA >> RTX3070 Laptop GPU for my rendering. How likely is it that upgrading to a >> later series GPU such as an NVIDIA 5000 series GPU would accelerate the >> rendering speed? >> > > > It really depends on drivers (proprietary in this case), and speed > of bus (pcie?) connecting gpu to rest of the system, and of course how > powerful nvenc block on upgraded GPU ... > > I guess best way to test is to get your software environment as live > image (say Fedora installed on usb flash/external hdd) and try this on > specific computer before upgrading your own .... > > >> Many thanks, >> Andrew Wesly >> >> >> >> On Sun, Jan 18, 2026 at 6:55 PM Andrew Randrianasulu < >> randrianasulu@gmail.com> wrote: >> >>> >>> >>> On Mon, Jan 19, 2026 at 1:55 AM Andrew Wesly via Cin < >>> cin@lists.cinelerra-gg.org> wrote: >>> >>>> Hello everyone, >>>> >>>> I really do appreciate the prompt support especially since it's >>>> over the weekend. So, yes this is part of using CUDA to render video on >>>> Fedora in WSL. I've tried compiling Cinelerra on Fedora within WSL on my >>>> NVIDIA GeForce RTX machine and for some reason the LADSPA dependency will >>>> not install. I'm not sure what the issue was. As part of a workaround I >>>> tried using Fedora natively on my machine in case WSL was the issue. >>>> However, there were issues with me compiling Cinelerra on Fedora due to >>>> issues installing dependencies with the configuration script; it, the >>>> script seemed to not want to work with my version of Fedora due to >>>> downloading dependencies. >>>> >>>> Upon digging further, I can see that FFMPEG on WSL is able to >>>> successfully render video on my machine at a 1.5 to 1.75 speed up. The >>>> input video is 4K YUV4:2:2 video with 10-bit color resolution in MP4 >>>> format. Here is the command run in wsl (Fedora): "ffmpeg -y -i >>>> CINELERRA_FFMPEG_DEBUG_DUMMY_FILE.MP4 -c:v hevc_nvenc -pix_fmt yuv444p10le >>>> -profile:v main10 -cq 20 -preset p5 -c:a copy FFMPEG_output_444_10bit.mp4" >>>> [image: image.png] >>>> As we can see the speed up is 1.74x and in Windows Task manager >>>> we see the GPU gets pegged as expected: >>>> [image: image.png] >>>> >>>> However in Cinelerra i select the h265_nvenc mp4 codec in the >>>> render profile: >>>> [image: image.png] >>>> The render rate seems to be <.5 the framerate and the GPU usage >>>> does not look right, it looks choppy: >>>> [image: image.png] >>>> >>>> So here, it seems that Cinelerra may be using the GPU, but not >>>> optimally. >>>> >>> >>> >>> Yeah, we transfer frames into CPU memory (even if they decoded on >>> GPU), then push them back to GPU via PCIe ... >>> >>> ffmpeg probably can do its transcoding without moving frames in >>> and out. >>> >>> Also, why 444p16 in cinelerra case, when ffmpeg does >>> just yuv444p10le ? I think it expanded to 16bit per channel inside >>> cinelerra anyway, but not sure if picking this pixel format will make no >>> difference, or trigger some additional conversion ? >>> >>> >>>> For these reasons, I am under the assumption that: >>>> >>>> - The issue is with the FFMPEG version that Cinelerra 5.1 uses >>>> - WSL is NOT the issue because a version of FFMPEG on the WSL >>>> environment optimally uses the GPU with the same nvenc codec. >>>> >>>> >>>> Thoughts? Comments? >>>> >>>> Many thanks, >>>> Andrew Wesly >>>> >>>> On Sun, Jan 18, 2026 at 11:24 AM Terje J. Hanssen < >>>> terjejhanssen@gmail.com> wrote: >>>> >>>>> This earlier thread may be of some background interest, where >>>>> Andrew Randrianasulu guided me to build Cingg from git using the system >>>>> FFmpeg and libs on openSUSE Tumbleweed-Slowroll. >>>>> >>>>> https://www.mail-archive.com/cin@lists.cinelerra-gg.org/msg07928.html >>>>> >>>>> >>>>> On 1/18/26 7:04 PM, Phyllis Smith via Cin wrote: >>>>> >>>>> Forwarding to the mailing list instead of just me. >>>>> >>>>> ---------- Forwarded message --------- >>>>> From: Phyllis Smith <phylsmith2017@gmail.com> >>>>> Date: Sat, Jan 17, 2026 at 7:47 PM >>>>> Subject: Re: Cinelerra FFMPEG Questions >>>>> To: Andrew Wesly <andrewwesly@gmail.com> >>>>> >>>>> >>>>> 1. It is a little hard to say for sure depending on how the >>>>> package you installed did the build. But most likely the ffnpeg routines >>>>> will be in a subdirectory of something like >>>>> cinelerra-5.1/thirdparty/ffmpeg-8.0 >>>>> (edited - if I remember correctly, you used Andrey's Fedora >>>>> build which is the best option for you) >>>>> >>>>> 2. Again most likely the fedora package you are using was built >>>>> using its own ffnpeg routines and not your systems version. >>>>> (edited - 3. You can not point to a different ffmpeg version >>>>> unless you do you own build.) >>>>> >>>>> For what purpose are you looking for the ffnpeg routines? >>>>> >>>>> >>>>> On Sat, Jan 17, 2026, 13:38 Andrew Wesly <andrewwesly@gmail.com> >>>>> wrote: >>>>> >>>>>> Hello Phyllis and Cinelerra Team, >>>>>> >>>>>> I'm looking through the CinelerraGG_Manual.pdf document for >>>>>> information about configuring FFMPEG and I have a few basic questions for >>>>>> you. >>>>>> >>>>>> 1) The manual states that Cinelerra has an FFMPEG configuration >>>>>> directory. However, where si that directory located on default Linux >>>>>> installs, Fedora specifically? >>>>>> >>>>>> 2) I installed Cinelerra pre-built from a repository. What >>>>>> FFMPEG does it use? That is to say, if there are two or more versions of >>>>>> FFMPEG installed on a system, does Cinelerra come with its own FFMPEG or >>>>>> does it use an FFMPEG already on the system? >>>>>> >>>>>> 3) How may I point Cinelerra to a custom FFMPEG, i.e. one of a >>>>>> different version? >>>>>> >>>>>> >>>>>> Many thanks, >>>>>> Andrew Wesly >>>>>> >>>>> >>>>> _______________________________________________ >>>>> Cin mailing list -- cin@lists.cinelerra-gg.org >>>>> To unsubscribe send an email to cin-leave@lists.cinelerra-gg.org >>>>> >>>>> >>>>> _______________________________________________ >>>> Cin mailing list -- cin@lists.cinelerra-gg.org >>>> To unsubscribe send an email to cin-leave@lists.cinelerra-gg.org >>>> >>>
participants (1)
-
Andrew Randrianasulu